InterWorking Brand to Signal Catalyst’s Leading Role in LMR LTE Interoperable Communications
APCO 2019, Baltimore, Maryland – August 12, 2019 - With the announcement in April 2019 that Catalyst had been awarded a $1.0 million contract from the Department of Homeland Security (DHS) Science & Technology Directorate to develop a prototype for Land Mobile Radio (LMR) Long Term Evolution (LTE) Interworking, Catalyst has firmly established its position as a leading contributor to the success of FirstNet™ and other next generation critical communications services based upon LTE technology. Interworking communications between first responders using existing public safety LMR radios and those using Mission Critical Push to Talk (MCPTT) compliant devices on the new FirstNet™ National Public Safety Broadband Network will be essential for widespread adoption.
Attendees at this year’s Association of Public Safety Communications Officers (APCO) Conference can expect to see many innovative applications of LTE technology. The immediate concerns are how existing LMR users will gracefully migrate voice communications to LTE systems and how existing LMR users will interoperate with new LTE users. Catalyst Communications Technologies has the answer to both of these pressing questions. At Booth 1113 at APCO, Catalyst will explain how Interworking will occur and how Catalyst plans to augment existing efforts to define a Project 25 (P25) Inter Sub System Interface (ISSI) to LTE interface with a solution that also enables other LMR technologies. This includes other standard LMR interfaces such as the P25 Digital Fixed Station Interface (DFSI) and Digital Mobile Radio (DMR) Application Interface Specification (AIS), analog FM, as well as proprietary radio protocols including Smartnet, EDACS, and Nexedge.
To promote the various Interworking solutions, Catalyst has branded IntelliLink™ Interworking with a new graphic to identify Interworking Solutions. Catalyst expects that the technology developed in support of the DHS Award will produce a family of products solving specific Interworking problems, promoted and identified under the new Intellilink™ Interworking brand.
The design captures a popular symbol of the first responder community and the interaction between LMR, Catalyst, and LTE.
Innovations in Hardware Platforms – Leveraging advances in COTS
An exciting reason to visit Catalyst at Booth 1113 at APCO is to experience the incorporation of the latest widescreen monitor technology. Chosen in partnership with Catalyst customer Bureau of Land Management, the monitor reflects the needs of this customer for constant visibility of dozens of channels simultaneously. The ergonomic design facilitates large Dispatch Center applications and can be completely customized for individual Dispatchers.
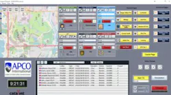
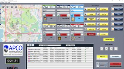
InterLoc™ - Personal Location Services from Standards Based LMR Systems
The InterLoc™ system from Catalyst is unique because it does not require expensive map licensing or cellular data charges, making the system very cost effective compared to typical AVL solutions. InterLoc™ is seamlessly integrated with Catalyst’s Dispatch and
Interoperability solutions, and Dispatchers can initiate text and voice communications directly from the map. Maps can display subscriber status (such as Emergency), and Dispatchers can center the map on any resource with the click of a mouse. Multiple maps, and multiple types of maps, can be simultaneously displayed, and a robust map toolkit helps Dispatchers customize maps to better manage their critical communications tasks.
ICE™ - Catalyst’s Transportable Incident Command solution
At APCO Catalyst will also demonstrate its Incident Commander Element – ICE™, a transportable radio communications solution that packages two, three, or four mobile radios, Radio Control Software, Dispatch Software, and Interoperability Software into a single unit. Designed for incident command applications where local dispatch and interoperability to multiple first responder organizations are required, the inclusion of two or more multi-band mobile radios allows additional first responders supporting an incident to be included in the communications path. Catalyst will demonstrate this application with Harris XG-100M mobile radios.
ICE™ is a new product from Catalyst receiving strong market acceptance. When Firefighters enter a burning building, they often choose “direct mode,” as in-building coverage may be limited. However, these communications are often not routed back to the Dispatcher, hampering coordination. ICE™ relays the in-building direct mode communications back to the Dispatcher and provides a number of helpful ancillary capabilities including Incident
Command, recorded audio conversations, and on-scene logging of unit IDs and Emergency messages.
Contact Catalyst or its dealers for more information or to place an order.
Catalyst Communications Technologies, Inc. markets Radio Control over IP technology for the Critical Communications Industry and is a force for change in the effort to bring Internet-derived technologies into Critical Communications applications. Catalyst focuses on products that leverage standard Windows®-based computers to reduce cost and increase the efficiency of network operators and end users. Catalyst’s extensive product line significantly enhances modern and legacy dispatch communications systems by seamlessly bridging wireless and wireline communications networks for network-based interoperability.
