InterLoc Location Service Solution for LMR Critical Communications
Unveiled at the International Wireless Communications Exposition in Orlando FL, was a location services solution that derives location data from Standards based Land Mobile Radios (LMRs) . InterLoc™ from Catalyst Communications Technologies, obtains latitude, longitude and other meta data from standards based LMR networks, providing location and personal identification information from portable and mobile radios with internal GPS receivers. What’s especially unique is that InterLoc™ is not an AVL (automatic vehicle location) service – it’s a Personal Location Service. By capturing this information from standards based LMR systems, a dispatcher can track the location of an individual even when they are outside a vehicle, enhancing the safety of field personnel.
InterLoc™ - Personal Location Services from Standards Based LMR Systems
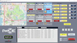
Many Automatic Vehicle Location (AVL) systems rely on proprietary devices that are mounted in a vehicle and use commercial cellular networks to retrieve location. The InterLoc™ system from Catalyst is also unique because it does not use expensive map licensing or cellular data charges, making the system very cost effective compared to typical AVL solutions. InterLoc™ is fully integrated with Catalyst’s Dispatch and Interoperability solutions, and Dispatchers can initiate text and voice communications directly from the map. Maps can display subscriber status (such as Emergency, Unit ID, etc.) and Dispatchers can center the map on any subscriber with the click of a mouse. Multiple maps, and multiple types of maps, can be simultaneously displayed, and a robust map toolkit helps Dispatchers customize maps to help manage their specific needs, accelerating communications, simplifying operations, and increasing the efficiency of operations center personnel. Utility companies can restore services more quickly and promote a safer working environment for their employees. Public Safety, Transportation, Education, and other critical communications agencies will also benefit by the safer, more efficient environment that InterLoc™ promotes.
The user interface of InterLoc™ is intuitive and integrated into Catalyst’s scalable IP|Console™ and Propulsion™ Dispatch solutions. When a radio user declares an emergency, the icon of the radio that declared the Emergency turns red and stays red until the Emergency is acknowledged by one of the Consoles. The Dispatcher can also select an individual or group and initiate a text message or voice call from the map screen.
The map interface is infinitely flexible. Multiple maps, and multiple map types, may be inserted anywhere within the Catalyst console user interface including behind a tab or on a separate monitor and can be any size, including full screen. The Dispatcher can simultaneously view the big picture and zoom in to see precise movements. The system administrator can customize maps, adding buildings, towers, and other assets, and can add “push pins” to indicate fixed, event-based locations. No internet connection is required for map services, and maps can be downloaded and cache-saved.
A Subscriber List view augments the map, showing radio users that are communicating and locatable on the map. Selecting a subscriber in the Subscriber List allows operations on that user such as centering the map on the subscriber. This list can be sorted in various ways to aid the Dispatcher while communicating with subscribers through the map or through the console’s radio resource modules.
Catalyst president Robin Grier noted “when lives are on the line, critical communications agencies need to know where their people are. With GPS receivers commonly available in portable and mobile radios and new solutions for indoor location progressing rapidly for smart phones and other devices, our customers will be able to fully realize the many benefits of Location Services.”
InterLoc™ is available from Catalyst for integration with DMR Tier III (trunking) radio systems via the wireline interface and with DMR Tier II (conventional) or NXDN using Kenwood donor radios via an RF interface.. Other Standards based radios and radio systems will be included in the InterLoc™ product suite.
